网站首页
关于我们
产品中心
工程案例
新闻资讯
资质证书
售后服务
联系我们
欢迎您来到河南太康锅炉有限公司网站!
关于我们
联系我们
服务热线:
16649875575
网站首页
关于我们
产品中心
30吨生物质锅炉系列
30吨电磁锅炉系列
30吨燃油燃气锅炉系列
30吨蒸汽发生器系列
30吨焦炉煤气锅炉
30吨煤粉热风炉
30吨矿粉热风炉
30吨废气燃烧炉
30吨高低温热风炉系列
30吨高炉煤气锅炉
30吨余热锅炉
30吨导热油锅炉系列
工程案例
30吨蒸汽锅炉
30吨余热锅炉
30吨燃气锅炉
新闻资讯
30吨公司新闻
30吨行业新闻
资质证书
售后服务
联系我们
热门关键词:
30吨生物质锅炉系列
30吨电磁锅炉系列
30吨燃油燃气锅炉系列
30吨蒸汽发生器系列
30吨焦炉煤气锅炉
搜索
产品中心
30吨生物质锅炉系列
30吨电磁锅炉系列
30吨燃油燃气锅炉系列
30吨蒸汽发生器系列
30吨焦炉煤气锅炉
30吨煤粉热风炉
30吨矿粉热风炉
30吨废气燃烧炉
30吨高低温热风炉系列
30吨高炉煤气锅炉
30吨立式蒸汽锅炉
2022-06-05 14:18:42
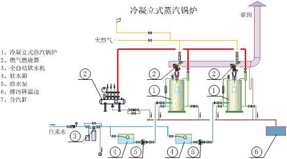
立式
热水锅炉
产品名称
:立式
热水锅炉
;
标题行:立式水管式,膜式壁结构,三回程设计,增设节能器,η≥96%
关键词
:膜式壁大炉膛结构;多重保护;从冷炉到出蒸汽仅需8分钟;水管横向冲刷传热系数高;智能化远程化物联化控制;低碳、低氮、节能环保。
特性描述:
整装锅炉:立式水管式壁锅炉,结构紧凑,占地较省,炉膛容积大,传热面积大,锅炉整装出厂,安装工程量少。
结构优化:本体三回程膜式壁大炉膛设计,有效的提高辐射和对流换热面积,烟(水)管横向冲刷,大大提高传热系数,锅炉的热效率高达96%。
工艺:无论是下料、焊接、组对、检验等生产工艺同普通锅炉的生产工艺,充分了水管锅炉的使用性与使用寿命。
保护:多重自动保护装置,具有其它锅炉无法比拟的性,压力控制——超压保护——排烟温度高保护——炉体过热保护——弹簧(机械)阀保护。
鳍片管式节能器: 冷凝节能器采用不锈钢材质,有效提高了尾部对流传热面积,克服了低温烟气结露腐蚀。
高效节能: 锅炉从冷态到出蒸汽仅需12分钟,缩短锅炉预热时间,节少锅炉冷启动耗气;增设节能器后,锅炉热效率高达96%;较大的气空间,内置与外置汽水分离装置并用,有效地出汽品质。
安装简便: 在较大的槽钢底座上集成了锅炉本体、冷凝节能器、给水泵、控制柜等,仅需连接进水管、出汽管、电源线,锅炉就可调投用,便捷。
智能控制: 触摸屏显示及控制、中文及图形显示系统工况、增加燃烧机后吹扫控制、故障自诊断、多机联控,远程监控,实现人机对话。
技术参数:
总图及仪表阀门图下载:
系统参考:
代表工程:
返回上级
电话
短信
微信
返回顶部
16649875575
在线咨询
微信二维码